41M

17M

10000+

15000+

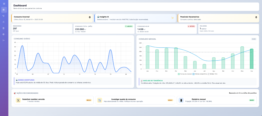
Dashboard de gestão eficiente com gráficos de consumo
Análise de redução de custos com telemetria